Capture d’écran 2025-07-03 084642

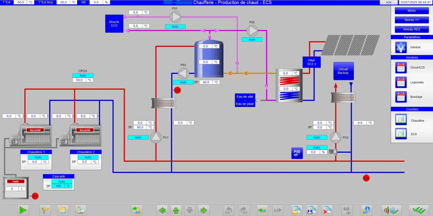
GTC HVAC – Site d’infrastructure

Newelec a mené à bien le remplacement des automates programmables (PLC) de 21 chaufferies et la mise en place d’une Gestion Technique Centralisée (GTC) sur un site d’infrastructure.

Notre département HVAC a assuré le remplacement de plusieurs tableaux électriques, tandis que notre département Automation a programmé 20 PLC et déployé le système de supervision via WinCC SCADA.

Ce projet, illustre l’expertise de Newelec dans la coordination de solutions techniques avancées pour des installations complexes.

Réinventons l'énergie

De l’étude à la maintenance, nous accélérons votre transition énergétique avec des solutions électrotechniques sur-mesure, alliant expertise, innovation et performance durable.

144_G_20210930_luminus_003